羞羞视频免费观看,羞羞草视频污版怎么下载,羞羞视频导航国语在线播放,羞羞视频APP完整版网站在线观看黄

    智能楼宇自动化系统

    栏目:行业动态 作者:羞羞视频免费观看智能化 发布时间:2024-01-29 关键词: 楼宇自动化 智能楼宇自动化系统
    分享到:
    ​随着科技的快速发展,羞羞视频免费观看生活的环境正在发生着翻天覆地的变化。特别是近年来,智能楼宇自动化系统的出现,为羞羞视频免费观看带来了前所未有的便捷与舒适。在不久的未来,智能楼宇自动化系统将成为住宅与办公环境的标配。

    随着科技的快速发展,羞羞视频免费观看生活的环境正在发生着翻天覆地的变化。特别是近年来,智能楼宇自动化系统的出现,为羞羞视频免费观看带来了前所未有的便捷与舒适。在不久的未来,智能楼宇自动化系统将成为住宅与办公环境的标配。

    一、什么是智能楼宇自动化系统?

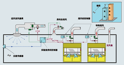
    智能楼宇自动化系统是一种集成了互联网、物联网、人工智能等多项技术,能够对楼宇内的各种设备进行集中管理和控制的系统。该系统可以实现对空调、照明、安防、电梯等设备的远程控制,使楼宇的运营更加高效、节能和安全。

    智能楼宇自动化系统

    二、智能楼宇自动化系统的优势

    节能环保:智能楼宇自动化系统能够根据实际需要自动调节设备运行状态,从而大大降低能耗,节约能源。

    安全可靠:该系统具备高度自动化的安防监控功能,能够在第一时间发现异常情况并采取相应措施。

    提高工作效率:通过集中管理,该系统可以大大简化设备操作流程,提高工作效率。

    个性化服务:用户可以根据自己的需求定制个性化的服务,例如调整室内温度、调节照明亮度等。

    三、智能楼宇自动化系统的应用场景

    住宅小区:通过智能楼宇自动化系统,居民可以方便地控制家中的电器设备,如空调、灯光、窗帘等。同时,该系统还可以为物业提供便捷的管理工具,提升小区的安全性和服务质量。

    办公楼宇:在办公环境中,智能楼宇自动化系统可以实现对会议室、办公室等区域的设备进行统一管理,提高办公效率。此外,该系统还可以为大楼的管理者提供实时的能源消耗数据和安防监控信息。

    商业设施:购物中心、酒店等商业设施可以利用智能楼宇自动化系统提升顾客的购物和住宿体验。例如,顾客可以通过手机应用控制室内的空调温度和灯光亮度;商家则可以通过该系统实现能源的有效管理,降低运营成本。

    四、未来展望

    随着技术的不断进步和普及,智能楼宇自动化系统的功能和应用范围将越来越广泛。在未来,该系统将与更多先进技术相结合,如大数据、云计算、区块链等,为用户带来更加智能化、高效化、安全化的生活和工作环境。同时,智能楼宇自动化系统的普及也将推动相关产业的快速发展,为社会创造更多就业机会和经济效益。



    网站地图